
該醫院占地廣闊,約10.4萬平方米,其14層的診療大樓聳立于此,提供600張床位,并配備3層地下室。這一嶄新的骨科診療中心,將原本分散在醫院各處的骨科、住院、手術、影像中心等功能融為一體,成為一座集中的醫療綜合體。項目總投資高達13.12億,彰顯了醫院對這一重點科室的深厚投入和期待。
作為醫院的明星科室,骨科臨床診療中心以其在國內外卓越的診療實力而備受推崇。這里匯聚了一支由經驗豐富和專業技術精湛的醫護團隊,他們以提供全面、高品質的骨科醫療服務為己任,致力于為患者帶來最佳的診療體驗。
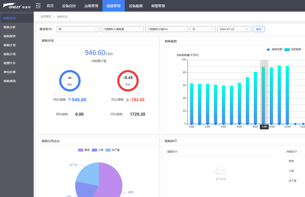
在此次項目中,上海格瑞特擔綱重要角色,負責構建建筑設備監控和能效監管系統。這一系統包括智能照明、冷熱源群控等關鍵組成部分,它們為醫院的智慧化管理提供了堅實的技術支撐。上海格瑞特的專業解決方案不僅提升了醫院的運營效率,更為患者和醫護人員創造了一個舒適、高效的診療環境。
詳情關注:m.ilikeulike.com.cn(官網)
咨詢熱線:400-700-6233/18017388673 微信同號
往期鏈接:
3. 格瑞特樓宇自控助力貴陽中醫藥大學苗藥創新研發中心
4. 格瑞特樓控助力太保家園崇明國際頤養社區
5. 關注職場“腸”態,守護員工健康——上海格瑞特特邀消化內科專家公益系列講座(4)